为什么关于米游社下载量的讨论是无效的(数据查证)
投票修改于2024/07/29662 浏览综合
这几天B站给我推了几个社区节奏视频,大意是米游社下载量“异常”,近期社区争议是水军导致的。本帖不讨论先后的新深渊、削弱老角色(已回调)和新活动剧情争议,仅对下这个米游社下载量一事进行查证,通过几个问题做分析,简单说明这一类观点的荒诞性。
① 有没有水军和bot
显然是有的,小黑屋管理员的公告写得很清晰了。然而,同ip/设备登录的账号很容易被批量处理,在控制力度最强的自家社区依然能看到大量老玩家的批评声音,再把节奏仅仅归因于bot显然是一种“二极管”。
对于有没有友商打压,我保留态度,一方面商人谋利的手段是可以很脏的,另一方面我也没有证据 (别拿QQ截图哈)。
② 为何下载峰值都在起节奏的时候
这种观点将日下载峰值和起节奏时间点关联起来,然而其忽视了软件版本自动更新这回事,事实上所有下载峰值都在应用商店更新米游社2.72.x~2.73.x包体的时间点。近两年米游社在苹果应用排行、安卓阵营的下载量和累计值分别如下:

近两年米游社在苹果应用市场排名、安卓下载量与累积量数据
很多截图刻意把时间轴限定在6、7月份,给人零星的峰值与近期节奏对应上了的错觉,只需要将时间轴拉长就不攻自破了。有人说怎么不放苹果下载量,因为那是预估数据被平滑处理了不准确。
③ 为什么近半年下载量明显更高
这种观点从下载量增加台阶的角度认为水军早就潜伏起来。但其忽略了双11在等购物节产生的增量和软件更新频次造成的影响,如果从下载累积量的角度,可以看到其增长还是相当稳健的。我们也可以找到非友商同类游戏交流社区应用下载数据做比较:

近两年米游社与非友商同类游戏社区应用小黑盒、NGA下载数据对比
其均与米游社呈现了一致的增长阶梯,莫非单机游戏圈也需要这么多“水军”?
④ 为什么小米占比这么多
这种观点一般还搭配小米容易被做成主板机的见解输出,然而其忽视了一方面小米连续四年是全球第三大手机出货品牌,年超1.4亿台,而第一二的苹果三星前者不在安卓榜后者几乎退出了内地,国内华为受制裁影响并且也没公开下载量信息。另一方面由于性能上的高性价比被游戏爱好者偏好非常正常,如上图各游戏社区数据所示。而在其他大众平台,下载量对手机市占率的反映则更准确:

近两年大众社区应用小红书、微博、哔哩哔哩下载数据对比
这也说明了不同社群对手机品牌的偏好本来就有不同,小米也确实获得了较大增长。
⑤ 难道不是友商的打压
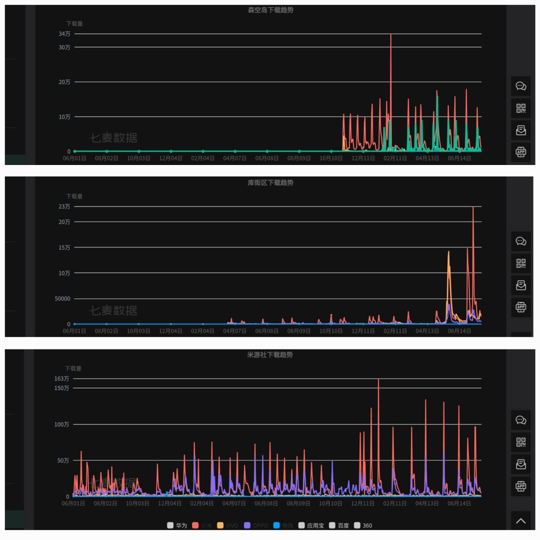
类似的还有相关的友商打压言论,所以我查找了鹰角和库洛自家社区应用的下载量数据:

近两年米游社与友商社区应用森空岛、库街区下载数据对比
可以看到除了体量差距并无明显差异,甚至友商社区在手机品牌构成和增量比例上比米游社更夸张,这也更显得以手机品牌占比或下载量来论证水军的无厘头程度,何况下载量还是可以买的。

