第二天开始论坛就说掉落低,我自己刷8-2也感觉不行,然后就住K8打螺丝了没想着提升这赛季掉落很低?
01/30993 浏览综合
第二天开始论坛就说掉落低,我自己刷8-2也感觉不行,然后就住K8打螺丝了没想着提升后面几天各个主播论坛都说深空又坑又没掉落,只有5金囚笼靠化石罗盘有得玩,但是囚笼造价又太贵就没想着前期进深空了
结果靠自己慢慢提升25号进深空了能打5金罗盘了,打了几天发现掉落真高,但是只限于9红深空
打了2天黑潮劫车出了2个鞋子1个永恒接近20个蓝图,然后又试过了罗盘,灰烬,巨力机械打化石,无人机发现掉落是全面都起来了,不行得玩法有单劫车,单叠界,机甲巨力,金魔方这几个基本都是亏本得
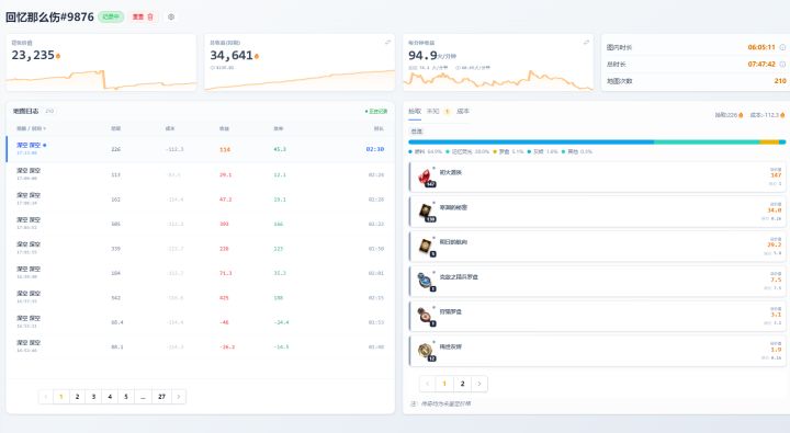
昨天今天都在打无人机,扣税和成本后能接近90火1分钟反正我觉得很高了,但是9红深空这赛季是真得不好进![[表情_惊恐]](https://img-tc.tapimg.com/market/images/48b4972c071bcb2f7aa4090588ef01a8.png)
![[表情_惊恐]](https://img-tc.tapimg.com/market/images/48b4972c071bcb2f7aa4090588ef01a8.png)
我不是多话了10W火搞渴饮装备也刷不到这么爽这么效率



